The Kafka Operations Platform
Automate, control, and scale Kafka operations across every team. One Kafka Proxy. One Console.
From Topics to Data Products
Your company already streams data. But raw topics don't ship products. Developers need velocity, platform teams need rules, and both need to scale together. Conduktor is the Kafka governance platform that lets them.
That's what Console and Conduktor Gateway are built for.
How It All Fits Together
Console and Conduktor Gateway work side by side, giving developers velocity and platform teams control across any Kafka provider and infrastructure.

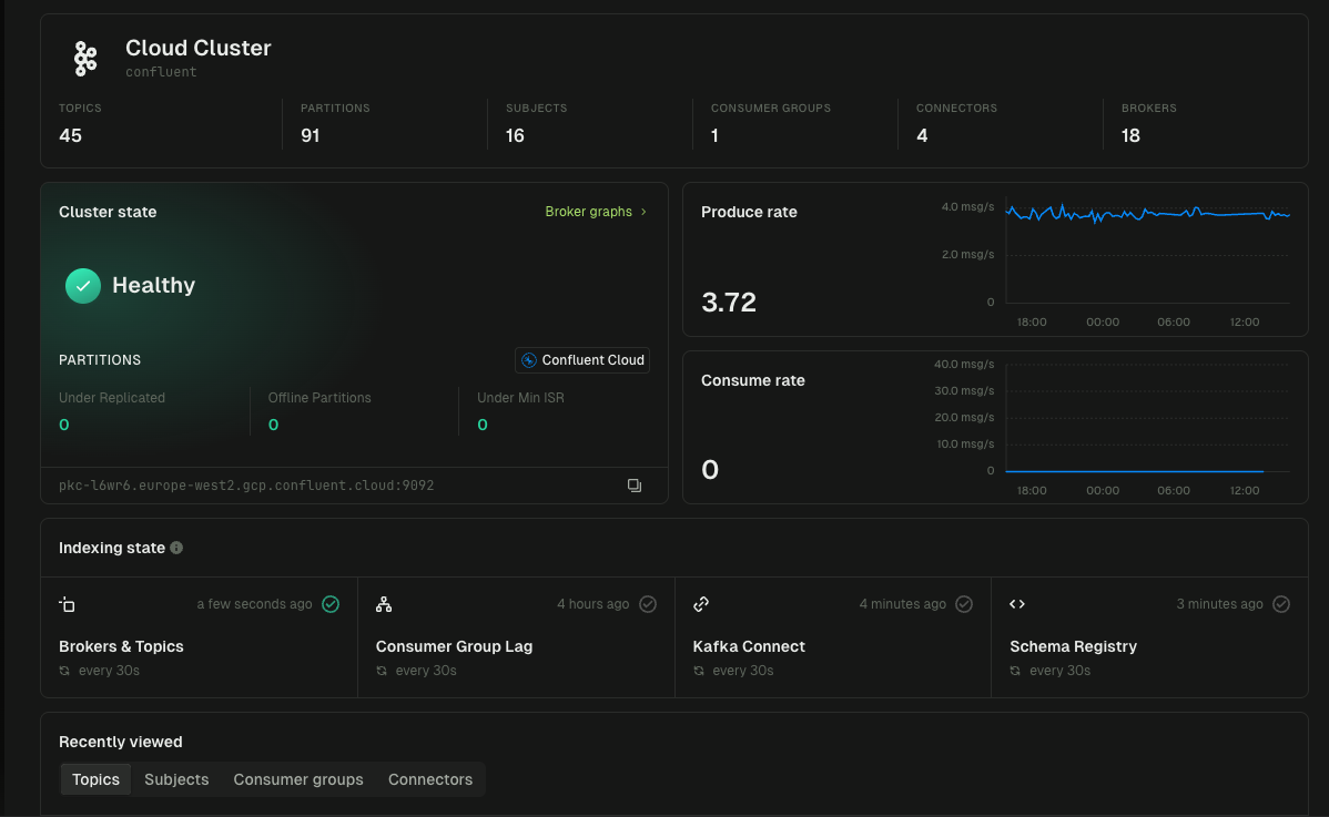
Conduktor Console
Give developers and platform engineers a stable, guided way to build and run streaming apps at scale.
Enterprise UI to manage hundreds of clusters. Topics, schemas, connectors, producers, and consumers across Confluent, AWS MSK, Redpanda, or self-managed.
Browse, filter, and replay messages in real-time. Troubleshoot and auto-decode Avro, Protobuf, and JSON Schema.
Track hot topics, fan-out, dead streams, and consumer lag. Alerts to Slack, PagerDuty, Prometheus, and webhooks.
SSO (OIDC-based and LDAP), granular RBAC, role-based access, PII masking, and audit trails.
Health optimization for partitions, replication, naming, and configs. Cost attribution, data quality, and team accountability.
Terraform provider, REST API, GitOps workflows, and CI/CD integration.




terraform {
required_providers {
conduktor = {
source = "conduktor/conduktor"
version = "~> 1.0"
}
}
}
provider "conduktor" {
console_url = "http://localhost:8080"
api_token = var.conduktor_api_token
}
resource "conduktor_group" "project_a" {
name = "project-a"
display_name = "Project A"
permissions {
resource_type = "TOPIC"
name = "project-a-*"
pattern_type = "PREFIXED"
permissions = ["topicConsume", "topicProduce"]
}
}Conduktor Gateway
Extend Kafka with protocol-level controls to absorb the complexity of your infrastructure.
Centralize identity with OIDC across all clusters. Route clients transparently without changing application code.
Switch clusters, failover traffic, and inject chaos—all at the proxy layer. Zero client changes required.
Virtual clusters, topic concentration, and aliasing. Isolate teams and workloads on shared infrastructure.
SQL queries on topics, message caching, and large payload offloading. Handle load without over-provisioning.
Config guardrails, rate limiting, and schema validation. Enforce standards before bad data hits Kafka.
Field-level encryption, key management, and partner tenants. Protect data while enabling controlled access.
# Gateway Configuration
gateway:
environment:
GATEWAY_SECURITY_MODE: GATEWAY_MANAGED
GATEWAY_SECURITY_PROTOCOL: SASL_PLAINTEXT
GATEWAY_OAUTH_JWKS_URL: "https://your-idp.com/.well-known/jwks.json"
GATEWAY_OAUTH_EXPECTED_ISSUER: "https://your-idp.com"
# Map OIDC identities to Service Accounts
apiVersion: gateway/v2
kind: GatewayServiceAccount
metadata:
name: my-application
spec:
type: EXTERNAL
externalNames:
- "oauth-subject-id-from-token"# Gateway cluster configuration
config:
main:
bootstrap.servers: kafka-primary:9092
security.protocol: SASL_SSL
sasl.mechanism: PLAIN
failover:
bootstrap.servers: kafka-secondary:9092
gateway.roles: failover
# Switch from main → failover
curl -X POST 'http://localhost:8888/gateway/v2/cluster-switching' \
-H 'Content-Type: application/json' \
-d '{"fromPhysicalCluster": "main", "toPhysicalCluster": "failover"}'apiVersion: gateway/v2
kind: VirtualCluster
metadata:
name: payments-team
spec:
type: Standard
aclEnabled: true
superUsers:
- payments-admin
---
apiVersion: gateway/v2
kind: VirtualCluster
metadata:
name: orders-team
spec:
type: Standard
aclEnabled: true
superUsers:
- orders-adminapiVersion: gateway/v2
kind: Interceptor
metadata:
name: sql-filter-adults
spec:
pluginClass: io.conduktor.gateway.interceptor.VirtualSqlTopicPlugin
priority: 100
config:
virtualTopic: customers-adult
statement: |
SELECT firstName, lastName, email
FROM customers
WHERE age >= 18 AND country = 'US'
apiVersion: gateway/v2
kind: Interceptor
metadata:
name: encrypt-pii-fields
spec:
pluginClass: io.conduktor.gateway.interceptor.EncryptPlugin
priority: 100
config:
topic: "customers.*"
schemaRegistryConfig:
host: http://schema-registry:8081
kmsConfig:
vault:
uri: http://vault:8200
token: ${VAULT_TOKEN}
recordValue:
fields:
- fieldName: ssn
keySecretId: vault-kms://vault:8200/transit/keys/pii-key
algorithm: AES256_GCM
- fieldName: email
keySecretId: vault-kms://vault:8200/transit/keys/email-key
algorithm: AES256_GCMJoin the Conduktor Community
Connect with your fellow Kafka practitioners.
"With Conduktor, it's so much easier for developers, analysts, and testers to get a handle on the data they need. It's been a game changer for efficiency and adoption."
"With the same team, we managed to support this expansion and scalability—Conduktor plays one of the biggest roles in that. It helps us do a lot of things automatically."
"Conduktor easily integrated with our CI/CD pipelines to enhance data governance. It's given us the tools to centralize compliance standards while allowing team-specific autonomy."
"Once we discovered Conduktor, our lives became a whole lot easier. It becomes your go-to tool and Kafka becomes available to everyone, not just those with Kafka experience."
"Conduktor gave us time back. Developers can now help themselves, and our team can focus on governance instead of daily firefighting."
"Being able to share data seamlessly and collaborate across teams without friction has saved countless hours. It's improved the quality of questions and insights we receive."
"With Conduktor, it's so much easier for developers, analysts, and testers to get a handle on the data they need. It's been a game changer for efficiency and adoption."
"With the same team, we managed to support this expansion and scalability—Conduktor plays one of the biggest roles in that. It helps us do a lot of things automatically."
"Conduktor easily integrated with our CI/CD pipelines to enhance data governance. It's given us the tools to centralize compliance standards while allowing team-specific autonomy."
"Once we discovered Conduktor, our lives became a whole lot easier. It becomes your go-to tool and Kafka becomes available to everyone, not just those with Kafka experience."
"Conduktor gave us time back. Developers can now help themselves, and our team can focus on governance instead of daily firefighting."
"Being able to share data seamlessly and collaborate across teams without friction has saved countless hours. It's improved the quality of questions and insights we receive."
Explore How Conduktor Helps Your Industry
Platform teams use Conduktor to streamline Kafka operations and accelerate delivery. Explore our customer stories or dive into the blog.
Bitvavo achieved DORA, MiCA, and GDPR compliance for 1.5M+ users with Conduktor's RBAC, data masking, and audit trails. See how →
Swiss Post scaled Kafka to 800+ users and 5x more applications with governance, RBAC, and self-service. See how →
10x Kafka utilization and 70% faster provisioning with Conduktor and Amazon MSK for IoT smart farming. See how →
Ready to simplify your Kafka operations?
Book a demo to see Conduktor in action, or get started free today.






