Enhanced cost visibility and AI-powered Kafka operations
Our December release brings granular cost tracking and intelligent cluster exploration.
Chargeback for storage and partitions (Scale)
Chargeback now tracks storage (byte-hours) and partitions (partition-hours), the two dominant cost drivers in modern Kafka deployments, where data volume and partition count often outpace throughput. You can attribute costs per topic, view daily or monthly aggregates, apply cluster-specific rates, and filter by total, storage-only, or partition-only spend. All of this works directly with Console’s metadata indexer—no Gateway required.
The outcome: Accurate cost allocation that reflects how teams actually use Kafka.
MCP server for AI assistants (Scale)
Console now provides Model Context Protocol (MCP) tools that allow AI assistants to explore your Kafka clusters. These tools give access to information on clusters, topics, schemas, consumer groups, and the Insights feature for operational intelligence.
The outcome: Query your Kafka infrastructure conversationally for faster troubleshooting and discovery.
Usage insights dashboard (Scale, Gateway)
Admins can now track Console usage and monitor license utilization through a new dashboard. View active users, self-service applications and instances, access requests, partner zones, and shared topics across three time periods: last 30 days, current month, and last 12 months. Includes monthly trends graph and CSV export.

The outcome: Clear visibility into deployment usage and license capacity allocation.
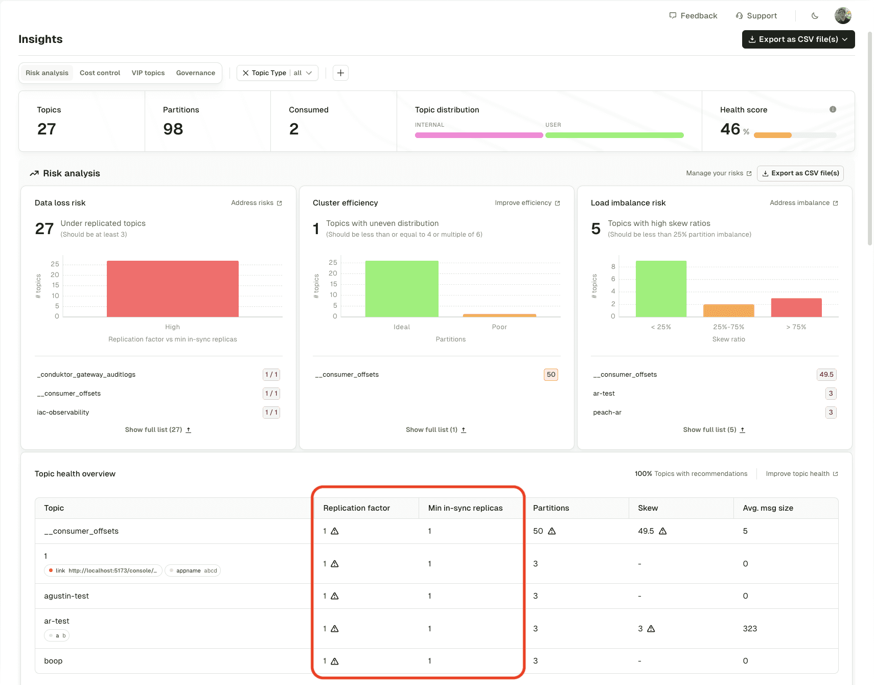
Improved data loss risk detection (Scale)
Insights now identifies data loss risk based on both the replication factor and the minimum in-sync replicas, providing context on actual durability guarantees rather than just the replication factor alone.

The outcome: More accurate identification of topics at risk during broker failures.
Fortanix KMS integration (Gateway)
Gateway now supports field-level and full payload encryption/decryption using Fortanix Data Security Manager (DSM) as the key management service, to enable secure encryption of Kafka messages with Fortanix-managed keys.
The outcome: Enterprise-grade key management for Kafka message encryption.
Conclusion
The December release focuses on cost transparency and operational intelligence, giving teams precise visibility into Kafka spend and AI-powered tools for faster cluster management.
For a full list of what's included in the December 2025 release, read the complete notes.
